CONTACT US TO LEARN MORE
工作原理:
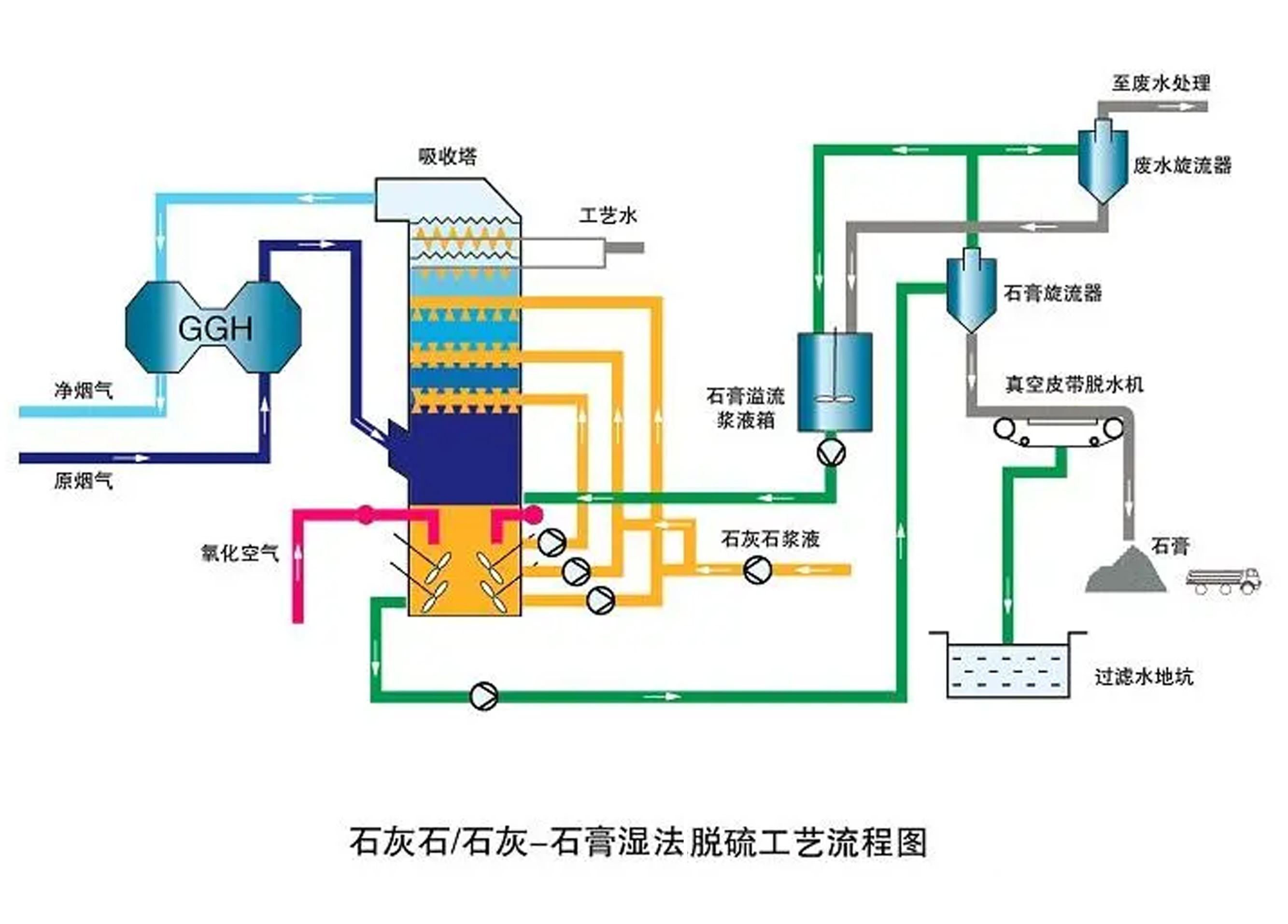
石灰石膏法脱硫是目前世界上应用范围广、工艺技术成熟的标准脱硫工艺技术。是当前国际上通行的大机组火电厂烟气脱硫的基本工艺。它采用价廉易得的石灰石或石灰作脱硫吸收剂,石灰石经破碎磨细成粉状与水混合搅拌成吸收浆液,当采用石灰为吸收剂时,石灰粉经消化处理后加水制成吸收剂浆液。在吸收塔内,吸收浆液与烟气接触混合,烟气中的二氧化硫与浆液中的碳酸钙以及鼓入的氧化空气进行化学反应被脱除,最终反应产物为石膏。脱硫石膏浆经脱水装置脱水后回收。由于吸收浆液循环利用,脱硫吸收剂的利用率很高。
技术特点:
a. 技术成熟,运行可靠,脱硫吸收剂的利用率高,适应性强;
b. 可因地制宜选择脱硫剂,脱硫副产物便于综合利用;
c. 采用布气+空塔喷淋方式,阻力小,无结垢,无堵塞
工艺流程:

相关产品
联系我们