氨法脱硫 : 氨-酸法、氨-亚硫酸氨法等
氨法脱硫 : 氨-酸法、氨-亚硫酸氨法等

CONTACT US TO LEARN MORE

氨法脱硫 : 氨-酸法、氨-亚硫酸氨法等


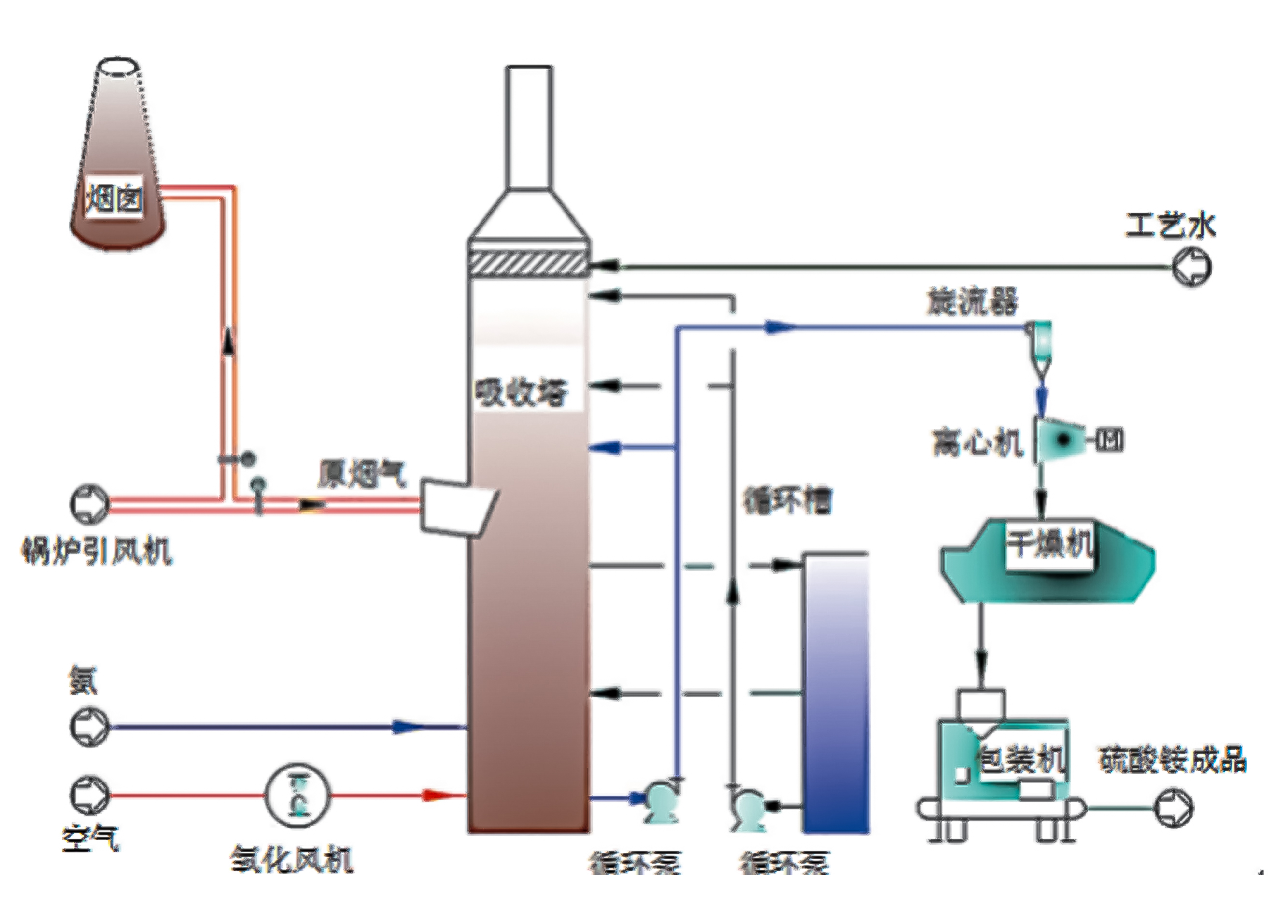
氨法脱硫工艺是采用氨作为吸收剂除去烟气中的 SO2的工艺,该工艺过程一般分成三大步骤: 硫吸收、中间产品处理、副产品制造,氨法脱硫对煤中硫含量的适应性广,低、中.高硫含量的煤种脱硫均能适应,特别适合于中高硫煤的脱硫。脱硫副产的亚硫溶液既可以通过后续装置干燥结晶制成硫化肥出售,也可以不用干燥,将亚硫溶液直接运去氮肥厂做复合肥原料,进一步降低能耗,成本低廉。

氨法脱硫工艺主要优点:

1)技术成熟,运行可靠性高,不会因脱硫设备而影响锅炉的正常运行

2)该脱硫技术以氨水或液氨作为吸收剂,副产品为硫酸化肥,有很高的利用价值

3)脱硫塔吸收反应速度快,脱硫效率高 (>99%):

4)脱硫系统可以采用较小液气比,能耗低:

5)原材料来源广泛:可采用液氨、氨水、废氨水:

6)该脱硫技术在脱硫的同时也可以除氮,具有 20% 以上的除氮效率

7)相对钙法而言,亚硫酸钱溶液不会产生结垢现象,能确保脱硫塔长周期运转8)脱硫系统阻力小。